Latency fluctuations or just magic?

Everything about latency. This section is mainly user/consumer discussion. (Peer-reviewed scientific discussion should go in Laboratory section). Tips, mouse lag, display lag, game engine lag, network lag, whole input lag chain, VSYNC OFF vs VSYNC ON, and more! Input Lag Articles on Blur Busters.
Post Reply
Jackpot71
Posts: 9
Joined: 13 Jun 2023, 14:50

Latency fluctuations or just magic?

Post by Jackpot71 » 13 Jun 2023, 15:23

Hello professionals and non-professionals.
First of all I would like to thank you for all the information which can be found here, much has helped me as a silent reader and enlightened me.

About me and my problem:

I am now for several months with the optimization of my system. Started with the graphics card of an Nvidia RTX 2070 and now a new Asus ASUS VG279QM with 280Hz.

First I have a normal Windows version completely down to the basics and disabled everything that is not needed, then tried several tweaks and found that not everyone is useful. I have everything on my own Samsung Evo SSD, specifically only for gaming.

Of course, I have first shot me with the tweaks the system, but from mistakes you learn, as is well known.

Now I have GGos installed and really only a few things adjusted.

All devices that are not needed are deactivated.
All energy saving settings deactivated.
All Bios settings adjusted. (Speed step Hpet ect.)
Affinitys searched for the GPU with the AutoGpuAffinity tool. Adjusted with the Interrupt Affinity Policy Tool.
Mouse and keyboard too.
MSI Utility everything set correctly.
Bitsum energy saving plan after numerous benchmarks set as the best for me.

I invested a lot of time and nerves and played my eyes out with LatencyMon and CapFrameX.

I sometimes have really dream values with my really old i5 6500, which runs very stable at 4.3Ghz.
16 GB Ram runs at 3200Mhz

Nevertheless, whenever I really found a forgotten setting and I get a value below 15ms with CapFrameX, it's like gone a day later and I get values above 15ms again.

I'm not a professional and have already gained a lot of knowledge, but I can't figure it out.
Is the value in the "Sync" tab of CapFrameX also related to the ping or network or is it the pure system latency?

If it is the system latency, I don't understand that every "success" I get in the settings is gone the next day!

Can you explain me?

Thanks for your help

Greetings, Jackpot.

Image

Image

Image

User avatar
Slender
Posts: 1570
Joined: 25 Jan 2020, 17:55

Re: Latency fluctuations or just magic?

Post by Slender » 14 Aug 2023, 00:28

try 1-3 days without any interrupt affinity

Jackpot71
Posts: 9
Joined: 13 Jun 2023, 14:50

Re: Latency fluctuations or just magic?

Post by Jackpot71 » 14 Aug 2023, 15:13

Thanks a lot Slender!

I have tryed some different things in the meantime.

Review all MSI Tool Settings, change the network adapter settings (intel 219v) from msi and high priority to

undefined and not msi mode because the intel ethernet adapter does not actually support msi mode and creates more interrupt to process latency.

I think that I actually got more fps by prioritizing with the msi tool but somehow I felt that it created more desync.
Unfortunately, I can only rely on my feeling, since I do not know any way to measure this correctly and accurately.
(Don't have the money for some LDAT or something lol).

I read a article about tweaking and optimising and this guy said: Hitreg is a thing which is mostly influenced by the CPU and the RAM.
After that i review my settings again and pull 4,5 GHz to my i5 6500 (temps are top, have a good cooling) and disabled XMP which runs before 3200 MHz CAS 20 and now 3288 MHz CAS 17/19/19/37 O.o

This affected my Hitreg abolute drastic...
Its not perfect but an incredible improvement has occurred.

Yes, i know...I'm trying the impossible with my old CPU but unfortunately I don't have the money for an upgrade at the moment. So I'm just trying to tickle everything out of my system...

Big thanks for the help mates...

KingAzar
Posts: 117
Joined: 28 Dec 2022, 00:54

Re: Latency fluctuations or just magic?

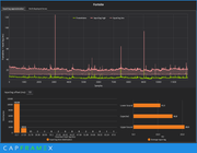
Post by KingAzar » 14 Aug 2023, 16:14

This is what I got from my system playing Valorant

Intel 13900K - RTX4090 - Monitor 360hz - 32GB Ram (7200)
2023-08-14 15_10_34-CapFrameX.png
2023-08-14 15_10_34-CapFrameX.png (69.38 KiB) Viewed 4920 times

Jackpot71
Posts: 9
Joined: 13 Jun 2023, 14:50

Re: Latency fluctuations or just magic?

Post by Jackpot71 » 14 Aug 2023, 17:34

KingAzar wrote:
14 Aug 2023, 16:14
This is what I got from my system playing Valorant

Intel 13900K - RTX4090 - Monitor 360hz - 32GB Ram (7200)

2023-08-14 15_10_34-CapFrameX.png
Holly mother of ....

This picture is really nice. It's just a dream

MatrixQW
Posts: 309
Joined: 07 Jan 2019, 10:01

Re: Latency fluctuations or just magic?

Post by MatrixQW » 15 Aug 2023, 21:52

Jackpot71 wrote:
13 Jun 2023, 15:23
I am now for several months with the optimization of my system. Started with the graphics card of an Nvidia RTX 2070 and now a new Asus ASUS VG279QM with 280Hz.

Affinitys searched for the GPU with the AutoGpuAffinity tool. Adjusted with the Interrupt Affinity Policy Tool.

I invested a lot of time and nerves and played my eyes out with LatencyMon and CapFrameX.

Nevertheless, whenever I really found a forgotten setting and I get a value below 15ms with CapFrameX, it's like gone a day later and I get values above 15ms again.

I'm not a professional and have already gained a lot of knowledge, but I can't figure it out.
Is the value in the "Sync" tab of CapFrameX also related to the ping or network or is it the pure system latency?

If it is the system latency, I don't understand that every "success" I get in the settings is gone the next day!
Offtopic, can you check if UFO ghosting test is synchronized?
I get a stutter warning every 7 seconds with my VG279QM in W10 22H2.

About your post, I never tried CapFrameX but I will give it a go to see how my PC performes.
I assume the "Sync" tab is related only to the system.
And try Xperf instead of LatencyMon.

What I observed on my PC with a game I tested (without CapFrame x) is that frametime is affected mostly when system is interrupted, being background apps, system calls or devices interrupts.
What affects most is ethernet and gpu interrupts and by default they should be on cpu0.
If ethernet is using ReceiveSideScaling it will send interrupts to other cpus and if your game video thread is on the same cpu where interrupts are being sent it can make frametime more unstable. Same goes for gpu interrupts.
So keep interrupts at default, disable RSS and exclude cpu0 from the game you play to see if it improves.

Jackpot71
Posts: 9
Joined: 13 Jun 2023, 14:50

Re: Latency fluctuations or just magic?

Post by Jackpot71 » 15 Aug 2023, 22:36

MatrixQW wrote:
15 Aug 2023, 21:52
Offtopic, can you check if UFO ghosting test is synchronized?
I get a stutter warning every 7 seconds with my VG279QM in W10 22H2.

About your post, I never tried CapFrameX but I will give it a go to see how my PC performes.
I assume the "Sync" tab is related only to the system.
And try Xperf instead of LatencyMon.
My Monitor is running really good and i don't have any stutter if i go on the test ufo site.
I study a bunch of sources about this monitor to get the best settings for it and found out
it was no wasted time because there are some settings to improve the quality a lot.

One of the best information i found is a thread here in blurbusters. I found it yesterday and it has a massive
impact to the grafic in fortnite. I had much blur if i try to look at a weapon from the sky and now its gone.
also it feels like the ghosting is a bit better. Have a look here if u want: viewtopic.php?f=2&t=7414&hilit=VG279QM

I try the 120 Overdrive thing and it looks a lot better then before.

Also i try this color calibration thing from a youtube video, there is a link to a site which has a better color profile for the monitor. Looks better then before after i set it up. You can found it here if u want: https://www.youtube.com/watch?v=4wzEt0bM0QM
What I observed on my PC with a game I tested (without CapFrame x) is that frametime is affected mostly when system is interrupted, being background apps, system calls or devices interrupts.
What affects most is ethernet and gpu interrupts and by default they should be on cpu0.
If ethernet is using ReceiveSideScaling it will send interrupts to other cpus and if your game video thread is on the same cpu where interrupts are being sent it can make frametime more unstable. Same goes for gpu interrupts.
So keep interrupts at default, disable RSS and exclude cpu0 from the game you play to see if it improves.
Thanks for the information mate.

I will try to disable RSS because i have no affinity set to my adapter at the moment.
I think i can't exclude Core 0 from Fortnite because i don't really know how to do that without process lasso or other 3rd Party tool.
Am i right about this?

PS: I try the windows performance toolkit but have a little problems to read the informations the right way... :? ;)

Greetz

Post Reply