Latency fluctuations or just magic?
Posted: 13 Jun 2023, 15:23
Hello professionals and non-professionals.
First of all I would like to thank you for all the information which can be found here, much has helped me as a silent reader and enlightened me.
About me and my problem:
I am now for several months with the optimization of my system. Started with the graphics card of an Nvidia RTX 2070 and now a new Asus ASUS VG279QM with 280Hz.
First I have a normal Windows version completely down to the basics and disabled everything that is not needed, then tried several tweaks and found that not everyone is useful. I have everything on my own Samsung Evo SSD, specifically only for gaming.
Of course, I have first shot me with the tweaks the system, but from mistakes you learn, as is well known.
Now I have GGos installed and really only a few things adjusted.
All devices that are not needed are deactivated.
All energy saving settings deactivated.
All Bios settings adjusted. (Speed step Hpet ect.)
Affinitys searched for the GPU with the AutoGpuAffinity tool. Adjusted with the Interrupt Affinity Policy Tool.
Mouse and keyboard too.
MSI Utility everything set correctly.
Bitsum energy saving plan after numerous benchmarks set as the best for me.
I invested a lot of time and nerves and played my eyes out with LatencyMon and CapFrameX.
I sometimes have really dream values with my really old i5 6500, which runs very stable at 4.3Ghz.
16 GB Ram runs at 3200Mhz
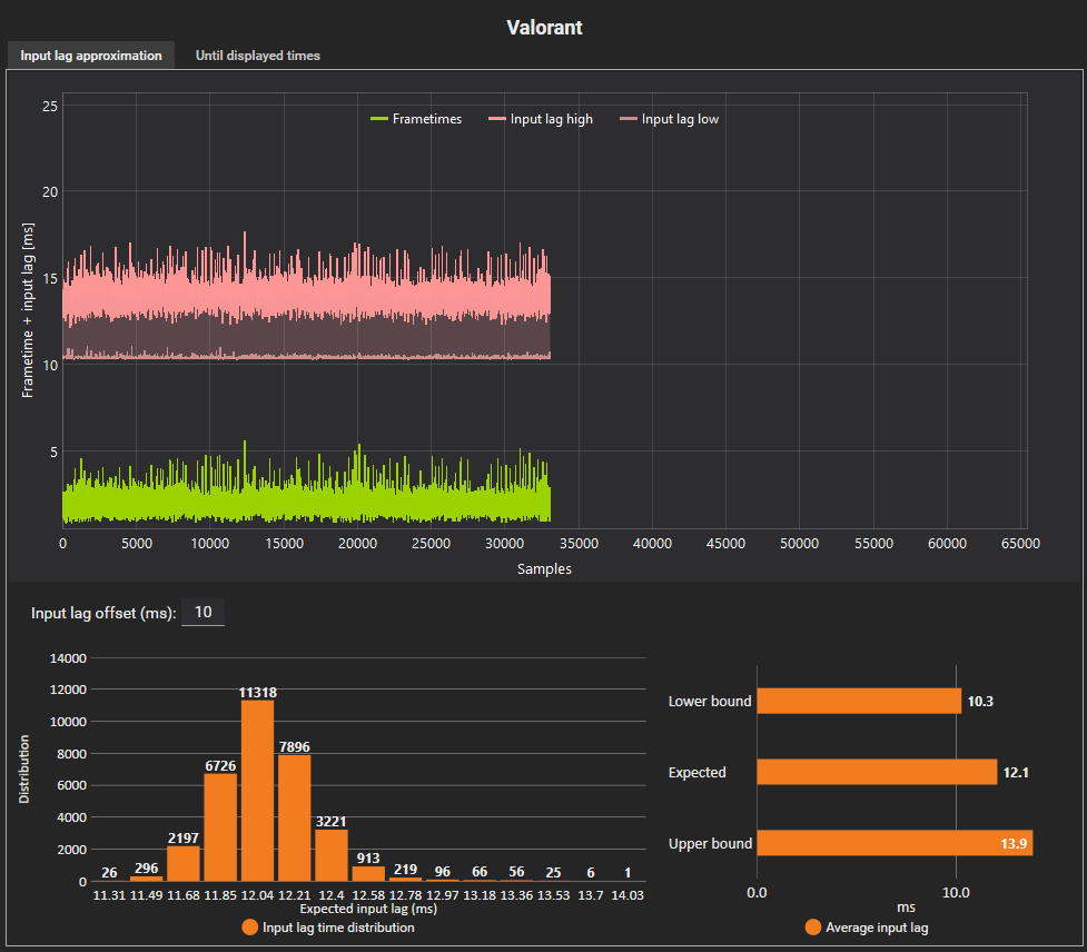
Nevertheless, whenever I really found a forgotten setting and I get a value below 15ms with CapFrameX, it's like gone a day later and I get values above 15ms again.
I'm not a professional and have already gained a lot of knowledge, but I can't figure it out.
Is the value in the "Sync" tab of CapFrameX also related to the ping or network or is it the pure system latency?
If it is the system latency, I don't understand that every "success" I get in the settings is gone the next day!
Can you explain me?
Thanks for your help
Greetings, Jackpot.



First of all I would like to thank you for all the information which can be found here, much has helped me as a silent reader and enlightened me.
About me and my problem:
I am now for several months with the optimization of my system. Started with the graphics card of an Nvidia RTX 2070 and now a new Asus ASUS VG279QM with 280Hz.
First I have a normal Windows version completely down to the basics and disabled everything that is not needed, then tried several tweaks and found that not everyone is useful. I have everything on my own Samsung Evo SSD, specifically only for gaming.
Of course, I have first shot me with the tweaks the system, but from mistakes you learn, as is well known.
Now I have GGos installed and really only a few things adjusted.
All devices that are not needed are deactivated.
All energy saving settings deactivated.
All Bios settings adjusted. (Speed step Hpet ect.)
Affinitys searched for the GPU with the AutoGpuAffinity tool. Adjusted with the Interrupt Affinity Policy Tool.
Mouse and keyboard too.
MSI Utility everything set correctly.
Bitsum energy saving plan after numerous benchmarks set as the best for me.
I invested a lot of time and nerves and played my eyes out with LatencyMon and CapFrameX.
I sometimes have really dream values with my really old i5 6500, which runs very stable at 4.3Ghz.
16 GB Ram runs at 3200Mhz
Nevertheless, whenever I really found a forgotten setting and I get a value below 15ms with CapFrameX, it's like gone a day later and I get values above 15ms again.
I'm not a professional and have already gained a lot of knowledge, but I can't figure it out.
Is the value in the "Sync" tab of CapFrameX also related to the ping or network or is it the pure system latency?
If it is the system latency, I don't understand that every "success" I get in the settings is gone the next day!
Can you explain me?
Thanks for your help
Greetings, Jackpot.


