Powerful system (9800x3d, 5070 Ti), but Overwatch 2 on the lowest settings has suboptimal 0.1% / 1% lows
-
0xfffffffadc
- Posts: 5
- Joined: 04 Apr 2025, 01:59
Powerful system (9800x3d, 5070 Ti), but Overwatch 2 on the lowest settings has suboptimal 0.1% / 1% lows
I play Overwatch 2 on very low settings (lowest graphical settings, 70% render scale, etc), and despite tweaking almost every setting in the game, my frametimes always seem to spike to around 6-10ms (despite an average of 1.5ms), resulting in unpredictable 1% lows.
My specs:
- 9800x3d
- 5070 Ti Ventus 3x OC
- X870 Tomahawk (7E51v1A3, before updating I had the same issues though)
- 32GB DDR5 Trident Z5 CL28 6000MHz (F5-6000J2836G16GX2-TR5NS)
- MPG A850GS 850W
- 1080p XG2431 240hz
- Windows 11 24H2
- Samsung M2 990 Pro 2TB
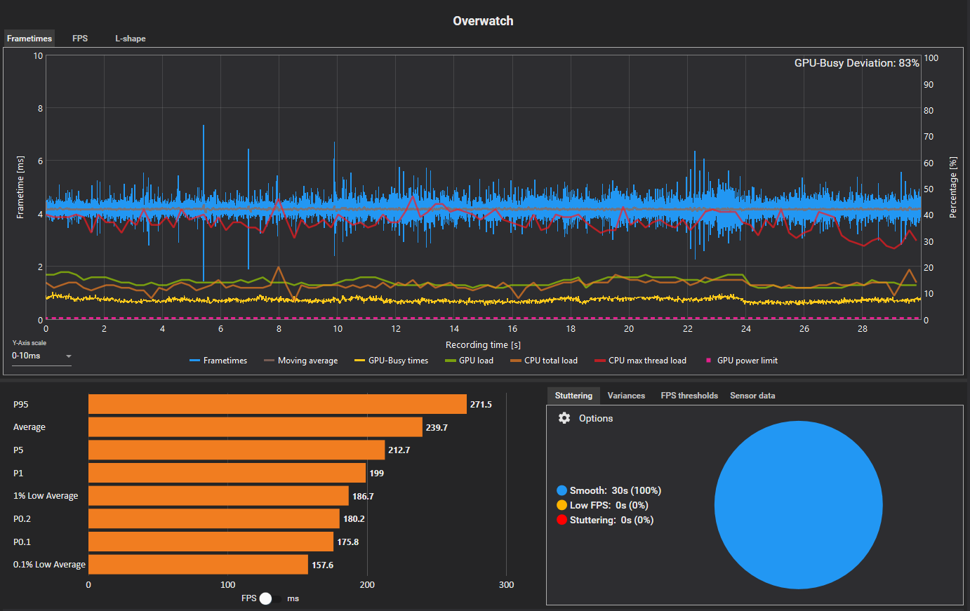
No matter what I've tried, my CapFrameX always has graphs like the following (attached), with somewhat consistent 1.6ms averages, but spikes to 6-10ms.
Essentially, my 1% lows are always around 200-300 FPS, despite my friends on worse hardware being 350-400. Additionally, there seems to be these somewhat aggressive spikes to 6-10 ms, every few ms.
My question: Are graphs like these normal? My friend sent me their CapFrameX and it was very smooth, with only one or two spikes (like the ones that show in mine) for an entire 30 second capture. What can I do to remedy these graphs? I've tried analyzing my entire system by starting a Windows Performance Analyzer capture at the same time as CapFrameX and cross-referencing spikes, but it's hard to find any culprits.
I've done a lot of tweaking and optimizing for my system to try to fix this issue. I'm at the top 5% of TimeSpy for my CPU/GPU. A list of some of the stuff I've tried:
BIOS / Overclocking
- pbo advanced, limits "motherboard", `-20` curve offset, `+200` clock
- ram: EXPO enabled (got mem latency from 92ns to 82ns), set trefi to 50k (got mem latency from 82ns to 72ns in AIDA 64)
- disable onboard wifi/BT
- disable SVM mode (make sure not using passkey in win11 or might get locked out due to TPM)
- update bios to latest version (A30)
OS
- remove MSI center stuff (e.g. mysticlight). u can set RGB and uninstall it
- disable a lot of services
- disable integrated graphics / wavetable synth / HPET / unused sound devices in device manager. basically anything unused should be disabled
- nvidia power max performance
- windows power plan: ultimate performance (with some stuff changed like 100% min processor state)
- remove xbox game bar
- disable unused network adapters
- disable cortana and web embed in windows search using group policy
- network adapters disable ipv6
- adjust appearance and performance of windows -> disable all except "smooth screen fonts"
And quite a bit more. My LatencyMon averages were like 3.0µs, 0.9µs for average interrupt to process latency and DPC latency, respectively. The only drivers that seemed to have the highest average interrupts were Nvidia ones. I can try NVCleanstall but I really think there's some larger issue here.
My specs:
- 9800x3d
- 5070 Ti Ventus 3x OC
- X870 Tomahawk (7E51v1A3, before updating I had the same issues though)
- 32GB DDR5 Trident Z5 CL28 6000MHz (F5-6000J2836G16GX2-TR5NS)
- MPG A850GS 850W
- 1080p XG2431 240hz
- Windows 11 24H2
- Samsung M2 990 Pro 2TB
No matter what I've tried, my CapFrameX always has graphs like the following (attached), with somewhat consistent 1.6ms averages, but spikes to 6-10ms.
Essentially, my 1% lows are always around 200-300 FPS, despite my friends on worse hardware being 350-400. Additionally, there seems to be these somewhat aggressive spikes to 6-10 ms, every few ms.
My question: Are graphs like these normal? My friend sent me their CapFrameX and it was very smooth, with only one or two spikes (like the ones that show in mine) for an entire 30 second capture. What can I do to remedy these graphs? I've tried analyzing my entire system by starting a Windows Performance Analyzer capture at the same time as CapFrameX and cross-referencing spikes, but it's hard to find any culprits.
I've done a lot of tweaking and optimizing for my system to try to fix this issue. I'm at the top 5% of TimeSpy for my CPU/GPU. A list of some of the stuff I've tried:
BIOS / Overclocking
- pbo advanced, limits "motherboard", `-20` curve offset, `+200` clock
- ram: EXPO enabled (got mem latency from 92ns to 82ns), set trefi to 50k (got mem latency from 82ns to 72ns in AIDA 64)
- disable onboard wifi/BT
- disable SVM mode (make sure not using passkey in win11 or might get locked out due to TPM)
- update bios to latest version (A30)
OS
- remove MSI center stuff (e.g. mysticlight). u can set RGB and uninstall it
- disable a lot of services
- disable integrated graphics / wavetable synth / HPET / unused sound devices in device manager. basically anything unused should be disabled
- nvidia power max performance
- windows power plan: ultimate performance (with some stuff changed like 100% min processor state)
- remove xbox game bar
- disable unused network adapters
- disable cortana and web embed in windows search using group policy
- network adapters disable ipv6
- adjust appearance and performance of windows -> disable all except "smooth screen fonts"
And quite a bit more. My LatencyMon averages were like 3.0µs, 0.9µs for average interrupt to process latency and DPC latency, respectively. The only drivers that seemed to have the highest average interrupts were Nvidia ones. I can try NVCleanstall but I really think there's some larger issue here.
- Attachments
-
- 1.png (136.03 KiB) Viewed 8492 times
-
- 2.png (137.54 KiB) Viewed 8492 times
-
- 3.png (109.4 KiB) Viewed 8492 times
Last edited by 0xfffffffadc on 05 Apr 2025, 01:33, edited 1 time in total.
- Chief Blur Buster
- Site Admin
- Posts: 12059
- Joined: 05 Dec 2013, 15:44
- Location: Toronto / Hamilton, Ontario, Canada
- Contact:
Re: Powerful system (9800x3d, 5070 Ti), but Overwatch 2 on the lowest settings has suboptimal 0.1% / 1% lows
Good to see you did the usual stuff like uninstall RGB software. Some of the brands adds nasty frametime spikes.
Great canary in coal mine is the web browser framepacing test: https://testufo.com/animation-time-graph
This is because it is also great to check if the system is stuttering by itself (with no game running), to rule game-specific stuff out.
If you see red frequent or periodic red spikes (periodically spiking gigantically 10ms frequently 1-2+ times a second or more) on a system running nothing but web browser (and only one tab: that test)...
...Then you might have a problem that's hiding somewhere else. An occasional red spike (especially while moving mouse around etc) is fine, but it should stabilize to glassfloor (I get 1 red spike per 10 seconds) on an idle system doing nothing.
Things like the operating system (e.g. reinstall-Windows pain) or possibly hardware problem (even fixed by simple things like reseating RAM sticks / M.2 / SATA / GPUs to try to fix error-correction spikes caused by loose connections).
Browsers are so stupidly sensitive to stutters, so if you manage to get a browser framepacing very glassfloor, at least you've eliminated the possibility of software that's siezing (Culprits: RGB animator software, certain audio software, RTSS HAL mode, Afterburner sensor add-on, certain Afterburner/RTSS features, running Task Manager in background, etc).
Frametime spikes are normal but this does seem to be a tad spikey for OW2. I don't play that game, but it does look a tad too spikey. Definitely spikey enough to make high-fps feel low-fps.
Great canary in coal mine is the web browser framepacing test: https://testufo.com/animation-time-graph
This is because it is also great to check if the system is stuttering by itself (with no game running), to rule game-specific stuff out.
If you see red frequent or periodic red spikes (periodically spiking gigantically 10ms frequently 1-2+ times a second or more) on a system running nothing but web browser (and only one tab: that test)...
...Then you might have a problem that's hiding somewhere else. An occasional red spike (especially while moving mouse around etc) is fine, but it should stabilize to glassfloor (I get 1 red spike per 10 seconds) on an idle system doing nothing.
Things like the operating system (e.g. reinstall-Windows pain) or possibly hardware problem (even fixed by simple things like reseating RAM sticks / M.2 / SATA / GPUs to try to fix error-correction spikes caused by loose connections).
Browsers are so stupidly sensitive to stutters, so if you manage to get a browser framepacing very glassfloor, at least you've eliminated the possibility of software that's siezing (Culprits: RGB animator software, certain audio software, RTSS HAL mode, Afterburner sensor add-on, certain Afterburner/RTSS features, running Task Manager in background, etc).
Frametime spikes are normal but this does seem to be a tad spikey for OW2. I don't play that game, but it does look a tad too spikey. Definitely spikey enough to make high-fps feel low-fps.
Head of Blur Busters - BlurBusters.com | TestUFO.com | Follow @BlurBusters on: BlueSky | Twitter | Facebook
Forum Rules wrote: 1. Rule #1: Be Nice. This is published forum rule #1. Even To Newbies & People You Disagree With!
2. Please report rule violations If you see a post that violates forum rules, then report the post.
3. ALWAYS respect indie testers here. See how indies are bootstrapping Blur Busters research!
Re: Powerful system (9800x3d, 5070 Ti), but Overwatch 2 on the lowest settings has suboptimal 0.1% / 1% lows
I've been optimizing my low-latency frame pacer to run very well with Overwatch 2 via dxvk on linux (more on that in a separate post).
Here are my insights:
Overwatch compiles a ton of shaders, most of them during launch (80'000 last time I checked), but barely ever stops. These naturally generate CPU frametime spikes. How these spikes manifest themselves goes two ways:
With maxed out graphics, it's very likely that the CPU did run ahead and you will feel these as irregularity in input responsiveness, but since enough render submissions are buffered, these are not always visible in the frametime graphs.
However, when the CPU doesn't run ahead so much, which is likely the case when you run such low graphics settings, the shader compilations will result in stutter.
Here are my insights:
Overwatch compiles a ton of shaders, most of them during launch (80'000 last time I checked), but barely ever stops. These naturally generate CPU frametime spikes. How these spikes manifest themselves goes two ways:
With maxed out graphics, it's very likely that the CPU did run ahead and you will feel these as irregularity in input responsiveness, but since enough render submissions are buffered, these are not always visible in the frametime graphs.
However, when the CPU doesn't run ahead so much, which is likely the case when you run such low graphics settings, the shader compilations will result in stutter.
Re: Powerful system (9800x3d, 5070 Ti), but Overwatch 2 on the lowest settings has suboptimal 0.1% / 1% lows
I see a lot of issues at hand here, I'll list them out:0xfffffffadc wrote: ↑04 Apr 2025, 02:15
I've done a lot of tweaking and optimizing for my system to try to fix this issue. I'm at the top 5% of TimeSpy for my CPU/GPU. A list of some of the stuff I've tried:
**BIOS / Overclocking**
- pbo advanced, limits "motherboard", `-20` curve offset, `+200` clock
- ram: EXPO enabled (got mem latency from 92ns to 82ns), set trefi to 50k (got mem latency from 82ns to 72ns in AIDA 64)
- disable onboard wifi/BT
- disable SVM mode (make sure not using passkey in win11 or might get locked out due to TPM)
- update bios to latest version (A30)
**OS**
- remove MSI center stuff (e.g. mysticlight). u can set RGB and uninstall it
- disable a lot of services
- disable integrated graphics / wavetable synth / HPET / unused sound devices in device manager. basically anything unused should be disabled
- nvidia power max performance
- windows power plan: ultimate performance (with some stuff changed like 100% min processor state)
- remove xbox game bar
- disable unused network adapters
- disable cortana and web embed in windows search using group policy
- network adapters disable ipv6
- adjust appearance and performance of windows -> disable all except "smooth screen fonts"
And quite a bit more. My LatencyMon averages were like 3.0µs, 0.9µs for average interrupt to process latency and DPC latency, respectively. The only drivers that seemed to have the highest average interrupts were Nvidia ones. I can try NVCleanstall but I really think there's some larger issue here.
1.) Your RAM is very likely unstable, send a ZenTimings screenshot of your current RAM timings for further troubleshooting.
AIDA64 is a useless metric to evaluate overall RAM latency, use IMLC (loaded) or use MicrobenchmarkGUI
https://github.com/clamchowder/MicrobenchmarksGui
https://www.intel.com/content/www/us/en ... ecker.html (Don't use this GUI, use the CLI instead as the GUI had some issues which I cannot recall as of the time of writing)
2.) There's no need to apply any kind of overclocking to the X3D CPU, they are clocked very high out of the box already. What's good for consistent total system latency is usually not good for overclocking and vice-versa.
3.) GPU drivers for the 50-series have been reported (by layman at least, idk in actual practice) to have stuttering
4.) LatencyMon is useless to evaluate DPC/ISR performance of your on-board controllers
5.) Disabling too many Windows-specific services is usually unwise, as it can lead to errors which can contribute to stuttering.
Disabling HPET, which stuck out like a sore thumb to me in particular, on AM5 is ill-advised.
6.) NVCleaninstall was not the optimal way to remove components from the Nvidia drivers due to the program leaving the files unsigned. I'm not aware whether this behavior was fixed. Do it manually or use NVSlimmer.
EDIT: seems to only occur if you have the "strip telemetry" option checked.
7.) Your PSU might be bottlenecking your entire system as well.
Hope this helps.
Last edited by kyube on 14 Apr 2025, 09:48, edited 1 time in total.
evaluating xhci controller performance | audio latency discussion thread | "Why is LatencyMon not desirable to objectively measure DPC/ISR driver performance" | AM4 / AM5 system tuning considerations | latency-oriented HW considerations | “xhci hand-off” setting considerations | #1 tip for electricity-related topics | ESPORTS: Latency Perception, Temporal Ventriloquism & Horizon of Simultaneity
-
0xfffffffadc
- Posts: 5
- Joined: 04 Apr 2025, 01:59
Re: Powerful system (9800x3d, 5070 Ti), but Overwatch 2 on the lowest settings has suboptimal 0.1% / 1% lows
Hey, thank you for your response. There is good advice in here that I will look into and report back for. Further, I've attached my ZenTimings (forgot to do that). My RAM model is F5-6000J2836G16GX2-TR5NS.kyube wrote: ↑04 Apr 2025, 07:29I see a lot of issues at hand here, I'll list them out:0xfffffffadc wrote: ↑04 Apr 2025, 02:15
I've done a lot of tweaking and optimizing for my system to try to fix this issue. I'm at the top 5% of TimeSpy for my CPU/GPU. A list of some of the stuff I've tried:
**BIOS / Overclocking**
- pbo advanced, limits "motherboard", `-20` curve offset, `+200` clock
- ram: EXPO enabled (got mem latency from 92ns to 82ns), set trefi to 50k (got mem latency from 82ns to 72ns in AIDA 64)
- disable onboard wifi/BT
- disable SVM mode (make sure not using passkey in win11 or might get locked out due to TPM)
- update bios to latest version (A30)
**OS**
- remove MSI center stuff (e.g. mysticlight). u can set RGB and uninstall it
- disable a lot of services
- disable integrated graphics / wavetable synth / HPET / unused sound devices in device manager. basically anything unused should be disabled
- nvidia power max performance
- windows power plan: ultimate performance (with some stuff changed like 100% min processor state)
- remove xbox game bar
- disable unused network adapters
- disable cortana and web embed in windows search using group policy
- network adapters disable ipv6
- adjust appearance and performance of windows -> disable all except "smooth screen fonts"
And quite a bit more. My LatencyMon averages were like 3.0µs, 0.9µs for average interrupt to process latency and DPC latency, respectively. The only drivers that seemed to have the highest average interrupts were Nvidia ones. I can try NVCleanstall but I really think there's some larger issue here.
1.) Your RAM is very likely unstable, send a ZenTimings screenshot of your current RAM timings for further troubleshooting.
AIDA64 is a useless metric to evaluate overall RAM latency, use IMLC (loaded) or use MicrobenchmarkGUI
(Don't use this GUI, use the CLI instead as the GUI had some issues which I cannot recall as of the time of writing)
2.) There's no need to apply any kind of overclocking to the X3D CPU, they are clocked very high out of the box already. What's good for consistent total system latency is usually not good for overclocking and vice-versa.
3.) GPU drivers for the 50-series have been reported (by layman at least, idk in actual practice) to have stuttering
4.) LatencyMon is useless to evaluate DPC/ISR performance of your on-board controllers
5.) Disabling too many Windows-specific services is usually unwise, as it can lead to errors which can contribute to stuttering.
Disabling HPET, which stuck out like a sore thumb to me in particular, on AM5 is ill-advised.
6.) NVCleaninstall was not the optimal way to remove components from the Nvidia drivers due to the program leaving the files unsigned. I'm not aware whether this behavior was fixed. Do it manually or use NVSlimmer.
7.) Your PSU might be bottlenecking your entire system as well.
Hope this helps.
One thing that stood out to me building this system was that EXPO On vs. Off had minimal differences in 1% lows, leading me to believe my EXPO profile needs tighter timings to facilitate optimality. I've been watching a lot of Buildzoid + researching so I can learn what I'm doing, because I think proper RAM tuning will help me out a lot for latency, but unfortunately I still do not really know how to OC ram.
- Attachments
-
- ZenTimings_Screenshot.png (37.04 KiB) Viewed 8542 times
- Chief Blur Buster
- Site Admin
- Posts: 12059
- Joined: 05 Dec 2013, 15:44
- Location: Toronto / Hamilton, Ontario, Canada
- Contact:
Re: Powerful system (9800x3d, 5070 Ti), but Overwatch 2 on the lowest settings has suboptimal 0.1% / 1% lows
It's great to talk optimization, but I want to point out a potential elephant in the room:
You're running at low detail so you're fine for GPU RAM, but some games (even on low detail) will still frametime-spike at 16GB system RAM, necessitiating the jump to 32GB for improved 0.1%'s.
It's like how those benchmarkers say you get only 1/2/5fps (or pick small single digit number) average improvement in some cases from a 32GB upgrade. 300 vs 305fps, big whoop, eh? Save the money, you think. But... Look closer with your magnifying glass. Looking at those 0.1%'s tell a difference often shows bottlenecks (those annoying spikes because SSD was slightly slow on IOPS, or because certain game shaders/assets wasn't advance-preloaded into RAM surplus, or the GPU didn't preload/precompile shaders into surplus GPU RAM, or whatever sheninigians that the OS/game didn't preemptively do because there was not 32GB RAM, etc).
Which means, those are the "most annoying 1/2/5fps losses, because it's all those cumilative grand total difference of all those enlarged frametime spikes!" - do not dismiss the 32GB advice
The 60Hz YouTubers don't care about 5ms frametime spikes during 0.1%'s because 5ms frametime spikes is less than 60Hz (1/60 = 16.7ms). But 360Hz? Apples vs bananas, those are 1/360sec = 2.78ms refreshtimes, baby!
The higher the Hz you go, the more problematic skipping 32GB RAM upgrades becomes. At 360Hz = 1/360 = 2.78ms = you're losing approximately two ENTIRE 360Hz refresh cycles during a 5ms frametime spike, buddy. Get those extra RAM stick(s).
32GB RAM is not necessary for most casual gaming only system; but it really can help those 0.1%'s during esports when the game annoyingly starts going 0.1%-problematic on 16GB RAM systems. Not all games, but why risk it?
TL;DR: 32GB RAM helps 0.1% frametimes in some of the installed games
[If you're a game developer or run multiple apps alongside the game such as streaming/Discord/browsers/etc, get even more anyway. I'm seeing well known game developers running out of RAM recompiling a crossplatform game during 64GB, while also debug-testing the same game.]
How much RAM do you have? It wasn't mentioned here...0xfffffffadc wrote: ↑04 Apr 2025, 02:15I play Overwatch 2 on very low settings (lowest graphical settings, 70% render scale, etc), and despite tweaking almost every setting in the game, my frametimes always seem to spike to around 6-10ms (despite an average of 1.5ms), resulting in unpredictable 1% lows.
Another helpful thing is to throw slightly silly amounts of RAM at it (both CPU and GPU) plus a very fast SSD, plus more GPU memory than needed. That often helps all those 0.1%'s. Like 32GB-48GB RAM instead of 16GB RAM, which is often more than you need for OW2
You're running at low detail so you're fine for GPU RAM, but some games (even on low detail) will still frametime-spike at 16GB system RAM, necessitiating the jump to 32GB for improved 0.1%'s.
It's like how those benchmarkers say you get only 1/2/5fps (or pick small single digit number) average improvement in some cases from a 32GB upgrade. 300 vs 305fps, big whoop, eh? Save the money, you think. But... Look closer with your magnifying glass. Looking at those 0.1%'s tell a difference often shows bottlenecks (those annoying spikes because SSD was slightly slow on IOPS, or because certain game shaders/assets wasn't advance-preloaded into RAM surplus, or the GPU didn't preload/precompile shaders into surplus GPU RAM, or whatever sheninigians that the OS/game didn't preemptively do because there was not 32GB RAM, etc).
Which means, those are the "most annoying 1/2/5fps losses, because it's all those cumilative grand total difference of all those enlarged frametime spikes!" - do not dismiss the 32GB advice
The 60Hz YouTubers don't care about 5ms frametime spikes during 0.1%'s because 5ms frametime spikes is less than 60Hz (1/60 = 16.7ms). But 360Hz? Apples vs bananas, those are 1/360sec = 2.78ms refreshtimes, baby!
The higher the Hz you go, the more problematic skipping 32GB RAM upgrades becomes. At 360Hz = 1/360 = 2.78ms = you're losing approximately two ENTIRE 360Hz refresh cycles during a 5ms frametime spike, buddy. Get those extra RAM stick(s).
32GB RAM is not necessary for most casual gaming only system; but it really can help those 0.1%'s during esports when the game annoyingly starts going 0.1%-problematic on 16GB RAM systems. Not all games, but why risk it?
TL;DR: 32GB RAM helps 0.1% frametimes in some of the installed games
[If you're a game developer or run multiple apps alongside the game such as streaming/Discord/browsers/etc, get even more anyway. I'm seeing well known game developers running out of RAM recompiling a crossplatform game during 64GB, while also debug-testing the same game.]
Head of Blur Busters - BlurBusters.com | TestUFO.com | Follow @BlurBusters on: BlueSky | Twitter | Facebook
Forum Rules wrote: 1. Rule #1: Be Nice. This is published forum rule #1. Even To Newbies & People You Disagree With!
2. Please report rule violations If you see a post that violates forum rules, then report the post.
3. ALWAYS respect indie testers here. See how indies are bootstrapping Blur Busters research!
Re: Powerful system (9800x3d, 5070 Ti), but Overwatch 2 on the lowest settings has suboptimal 0.1% / 1% lows
Well, I don't know how the Nvidia driver is managing the shader cache on Windows, maybe there are possible tweaks? Generally I've noticed Overwatch to behave similarly in this regard, on dx11 Nvidia driver and dxvk. If the driver needs to compile shaders on the fly (not in cache), this will be a millisecond operation on Nvidia drivers. On linux, shader compilation is faster on AMD, on Windows possibly too?
-
0xfffffffadc
- Posts: 5
- Joined: 04 Apr 2025, 01:59
Re: Powerful system (9800x3d, 5070 Ti), but Overwatch 2 on the lowest settings has suboptimal 0.1% / 1% lows
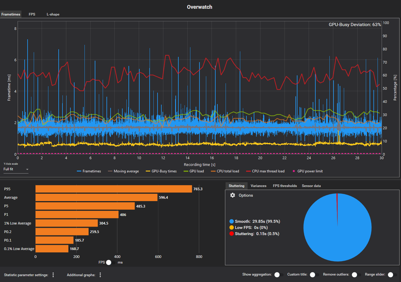
Today, with minimal changes, my game felt really stuttery. To vindicate my suspicion, I ran a CapFrameX, and sure enough, the graph was abysmal (attached).
Virtually nothing on my system had changed: last night my game felt perfectly smooth, and today, it was that. For context, my 1% lows these days are usually 300-350 FPS, and even with essentially the same system, it differed so dramatically. I'm very "paranoid" about my processes and nothing was hogging too much CPU usage or sticking out.
To address some of the questions:
- My TestUFO results were similar to yours at idle: a red line maybe every 10 seconds or so. Nothing too chaotic.
- I have 32GB of RAM, and I don't think I rarely use more than half of that gaming.
- I have a Samsung 990 Pro 2TB M2 SSD. Similar to my CPU/GPU, it appears to be performing at an appropriate percentile according to UserBenchmark (and was actually above 90 percentile).
- I'm on Windows 24H2
Oddly enough, I turned my settings to completely high 100% render scale, dropping the GPU-Busy Deviation from ~50% down to ~20% or so in CapFrameX, and the smoothness and 1% lows were (I think) slightly improved, and even if considering margin of error, the fact that the smoothness was not severely impacted (and potentially even improved) by maxing out my settings might imply it's an issue with my RAM timings or CPU or something. I don't know. Maybe increasing GPU load took some "pressure" off my CPU/Memory.
But still, even with my GPU settings maxed, there's just a weird and "constant" ticking frametime spike (see attached): It just seems abnormal. It's like pulsing with the GPU power limit, but according to HWInfo I barely go above half of my % TDP. I've tried using Windows Performance Analyzer (amazing program) to try to cross-reference these spikes with, perhaps, CPU spikes or DPC latency, but I was struggling.
Perhaps all of this hardware is so new that there's just issues with it. I know my BIOS versions have had similar issues (stuttering) with the X870 Tomahawk, and apparently the most recent Nvidia drivers have stuttering (as someone mentioned). And the latest Windows 11 just kind of sucks. I just feel like this isn't normal.
Virtually nothing on my system had changed: last night my game felt perfectly smooth, and today, it was that. For context, my 1% lows these days are usually 300-350 FPS, and even with essentially the same system, it differed so dramatically. I'm very "paranoid" about my processes and nothing was hogging too much CPU usage or sticking out.
To address some of the questions:
- My TestUFO results were similar to yours at idle: a red line maybe every 10 seconds or so. Nothing too chaotic.
- I have 32GB of RAM, and I don't think I rarely use more than half of that gaming.
- I have a Samsung 990 Pro 2TB M2 SSD. Similar to my CPU/GPU, it appears to be performing at an appropriate percentile according to UserBenchmark (and was actually above 90 percentile).
- I'm on Windows 24H2
Oddly enough, I turned my settings to completely high 100% render scale, dropping the GPU-Busy Deviation from ~50% down to ~20% or so in CapFrameX, and the smoothness and 1% lows were (I think) slightly improved, and even if considering margin of error, the fact that the smoothness was not severely impacted (and potentially even improved) by maxing out my settings might imply it's an issue with my RAM timings or CPU or something. I don't know. Maybe increasing GPU load took some "pressure" off my CPU/Memory.
But still, even with my GPU settings maxed, there's just a weird and "constant" ticking frametime spike (see attached): It just seems abnormal. It's like pulsing with the GPU power limit, but according to HWInfo I barely go above half of my % TDP. I've tried using Windows Performance Analyzer (amazing program) to try to cross-reference these spikes with, perhaps, CPU spikes or DPC latency, but I was struggling.
Perhaps all of this hardware is so new that there's just issues with it. I know my BIOS versions have had similar issues (stuttering) with the X870 Tomahawk, and apparently the most recent Nvidia drivers have stuttering (as someone mentioned). And the latest Windows 11 just kind of sucks. I just feel like this isn't normal.
-
0xfffffffadc
- Posts: 5
- Joined: 04 Apr 2025, 01:59
Re: Powerful system (9800x3d, 5070 Ti), but Overwatch 2 on the lowest settings has suboptimal 0.1% / 1% lows
Something very interesting I noticed is that when my FPS is capped at 240 (instead of uncapped at 600), the average frametime is of course higher (from 1.5ms to ~5ms), but there is much less variance in the data, and the absolute peaks are LOWER than uncapped. There are virtually no spikes.
Take a look at both the two graphs: uncapped and capped
At this point, my hypothesis is that this is a memory issue. Based off my ZenTimings posted earlier, could this be the case? My friend somehow gets low variance even on uncapped (with 1.5ms average frametimes), so I wonder if tuning my memory timings can get me there, considering the increased input lag is still very noticeable at a lower FPS cap. I wonder if the EXPO profile for my 28CL RAM set just kind of sucks.
Take a look at both the two graphs: uncapped and capped
At this point, my hypothesis is that this is a memory issue. Based off my ZenTimings posted earlier, could this be the case? My friend somehow gets low variance even on uncapped (with 1.5ms average frametimes), so I wonder if tuning my memory timings can get me there, considering the increased input lag is still very noticeable at a lower FPS cap. I wonder if the EXPO profile for my 28CL RAM set just kind of sucks.
Re: Powerful system (9800x3d, 5070 Ti), but Overwatch 2 on the lowest settings has suboptimal 0.1% / 1% lows
Thank you for posting the screenshot, it helps troubleshooting immensely.0xfffffffadc wrote: ↑04 Apr 2025, 08:00Hey, thank you for your response. There is good advice in here that I will look into and report back for. Further, I've attached my ZenTimings (forgot to do that). My RAM model is F5-6000J2836G16GX2-TR5NS.
One thing that stood out to me building this system was that EXPO On vs. Off had minimal differences in 1% lows, leading me to believe my EXPO profile needs tighter timings to facilitate optimality. I've been watching a lot of Buildzoid + researching so I can learn what I'm doing, because I think proper RAM tuning will help me out a lot for latency, but unfortunately I still do not really know how to OC ram.
I can give you a couple of suggestions:
Run your original EXPO profile, don't run this custom profile with a tREFI value of 50k.
After doing so, reinstall your Windows (1909 or 23H2) and play for a week or two.
The reason I recommend this is, that I've seen this “push tREFI to the max as possible” trend for quite some time now. I don't know where it originated from, but this is bad practice.
Users don't evaluate their RAM timings heavily enough with stress testing and with PresentMon testing in high FPS scenarios to objectively claim increasing or decreasing a certain timing is better, without any downsides.
Not to mention macrostuttering (what can be seen in your CapFrameX graphs—drops in 1%, 0,1% lows and more granuluar percentages) & microstuttering
Many stress-tests miss microstuttering. I have a few ideas how one might evaluate this, but I haven't seen anyone tackle this with testing. It's usually solved by users with the “less is more” approach)
Buildzoid's recommended timings should be heavily avoided if one cares about consistent, total low system latency, precisely because of the reason above.
He does not do enough testing, systems wildly differ between, chip quality wildly differs. He, as of recent, started running other software than Cinebench (a benchmark, not a stresstest)...
His recommendations are not for 24/7 use, especially not for consistent, total low system latency use.
The only rational, easy-to-recommend, timings are the ones provided by JEDEC (EXPO disabled) or purchasing a RAM kit on the Memory Compatibility List of your specific motherboard (EXPO enabled).
I can tell you, from a few tests I've seen on DDR5-era rigs, maxing tREFI is usually detrimental, not beneficial.
I do know that things behave completely different once you set up a RAM fan with good airflow & remove the heatsinks, but this is something a majority of users don't do.
As for your your “ram OC helps a lot in latency” endeavours:
The headroom of RAM overclocking on DDR5 isn't as grand as you think it is, especially with the arrival of large L3 cache CPUs such as the X3D series
Yes, RAM & storage are the biggest bottlenecks in computing since the 1960s, but we're at a point where the clock cycle is already at absurd values and one needs to approach any fine-tuning with extreme care.
I personally think that optimising the software stack, storage (purchasing an Optane P4800X or P5800X, especially if one plays BR games) & optimising peripherals (8kHz mouse on a ASMedia, <2mm keyboard or Rapid Trigger KB, ≥480Hz OLED) is much more beneficial than going down the RAM tuning rabbit hole.
Hope this helps.
Last edited by kyube on 09 Apr 2025, 09:33, edited 1 time in total.
evaluating xhci controller performance | audio latency discussion thread | "Why is LatencyMon not desirable to objectively measure DPC/ISR driver performance" | AM4 / AM5 system tuning considerations | latency-oriented HW considerations | “xhci hand-off” setting considerations | #1 tip for electricity-related topics | ESPORTS: Latency Perception, Temporal Ventriloquism & Horizon of Simultaneity
