the issue:
Whenever I cap my FPS, my frametimes become way more unstable. there are large stutters while panning the camera that dont happen when the FPS is uncapped.
Tested in 3 games. Cyberpunk and Clair Obscur were affected, while Dishonored 1 was fine. might have something to do with the implementation of newer features like gsync/framegen/reflex?
I upgraded my CPU and Monitor about 4 months ago. I'm not 100% sure but i think that's when this started happening. Also I noticed that the nvidia app FPS overlay doesn't show the same fps as my cap. Like if I cap at 120, the overlay shows 121 fps. this didn't used to happen back when this was working properly. 121 doesn't divide by 2, could this be causing issues with Frame Gen?
things that helped:
disabling gsync - frametimes are still less stable than uncapped, but the biggest stutters disappear
RTSS async cap - the frametimes become very smooth, but the latency is terrible
things ive tried:
updating drivers/bios/windows
in game fps cap, nvidia app fps cap, RTSS reflex cap
disabling frame gen
nvidia app vsync on/off
nvidia low latency mode off/on/ultra
disabling fullscreen optimizations
disabling windows 11 vrr/windowed optimizations
disabling HDR
clean driver install w/ DDU
driver rollback to v577
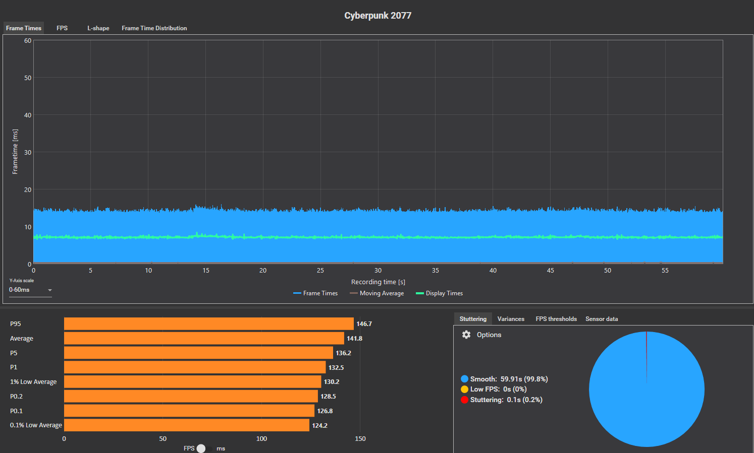
examples recorded in Cyberpunk (max settings w/ Path Tracing, 2x FG) with a 5070ti, 7800x3d, and AW2725DF 360hz OLED
uncapped:
capped:
capped+gsync off: (ignore the big spike, that was an autosave)
any help would be greatly appreciated, this has been driving me kind of crazy lmao
